HORUS NEM TRADING SYSTEM
Horus integrates seemlessly with AEMO’s market systems in the National Electricity Market (NEM) to allow trading of generation assets accross New South Wales, Queensland, South Australia, Victoria and Tasmania.
-
LIVE INFORMATION
ENERGY AND FCAS
The Energy and FCAS submission post-box is the heart and focal point of the Horus NEM trading system. This rich event-driven user interface is where the Trader spends most of their time interacting with the market, submitting re-bids to AEMO and monitoring live market prices, facility schedules, bid statuses and other market related information. The post-box is dual purpose, in that it presents live information and allows interactive editing, validation and posting of submissions.
-
TRADING CONVENIENCE
CO-OPTIMISE TRADEABLE SERVICES
All Energy and FCAS tradable services are conveniently located side-by-side within the interface, allowing the Trader to conveniently select their desired combination of one or more tradeable services to view and allowing for more efficient co-optimisation and cross-validation.
Powerful FCAS Trapezium logic has been introduced to automatically re-evaluate and adjust Enablement and Break Point levels in response to changes in Energy Maximum Availability, FCAS Maximum Availability and Trapezium Angles.


-
CONFIGURABLE
PORTFOLIO TRADING
The Horus NEM Trading System makes trading a small or large portfolio of tradable facilities (DUIDs) a breeze. Horus provides users with the ability to create and configure company specific “portfolio groups” to logically group assets (e.g. State or Territory) for ease of trading and viewing of positions in providing group-specific dashboards. Individual DUIDs are set out on separate selectable tabs within the interface, allowing users to navigate between them seamlessly.
-
TRADE BY EXCEPTION
TRADING PROFILES
Profiles are an innovative and powerful feature contained within the Horus NEM Trading System which allow Traders to construct and apply pre-determined Energy and FCAS bids for repeatable situations.
Profiles allow the Trader to “trade by exception”, reducing manual data entry within the post-box and potential oversights leading to operational or compliance issues.
-
SAFEGUARDS
VALIDATION AND COMPLIANCE
A comprehensive suite of validations, warnings and alerts have been integrated into the Horus NEM Trading System as safeguards. Pre-validations are applied prior to submission to the market, allowing the Trader to adjust and correct their bids to form a compliant submission.
-
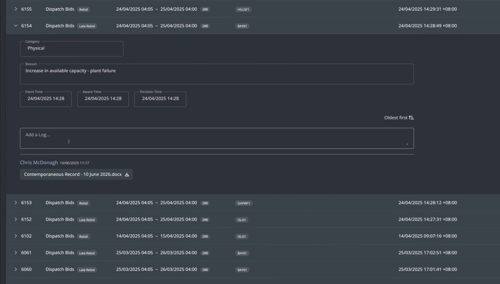
FULLY AUDITABLE
RE-BID RECORD KEEPING
The Horus NEM Trading System records a full and non-repudiable history of submissions across all market segments. The submission log records who made the submission, when it was made, why it was made. Horus also provides Traders with the ability to update Trader’s internal See-Logs with their contemporaneous records after the fact. Attachments are also supported to provide Traders with the ability to maintain a more robust record of trading activities in a single place.


-
CONVENIENT AND EFFICIENT
PASA SUBMISSIONS
The Horus NEM Trading System includes a PASA post-box for viewing and creating PASA submissions. Users are able to toggle between ST PASA (30-minute resolution) and MT PASA (daily resolution).
The post-box conveniently looks across all DUIDs in the portfolio group, allowing for more efficient trading actions and the ability to spot overlaps in outage schedules which may be undesirable. -
GREATER VISIBILITY AND CONTROL
AUTO-BIDDING GATEWAY
The Horus NEM Trading System provides clients with greater visibility and control of assets that are utilising auto-bidding software. By using Horus as a submission gateway to the market, clients have full control over when auto-submissions are “passed straight through” to the market, and when auto-submissions are turned off to allow manual intervention from Traders. The Horus NEM Trading System also centralises submission history, providing a single source of truth for compliance purposes.